Managing network IP address inventory

Managing network IP address inventory

Managing network IP address inventory

 

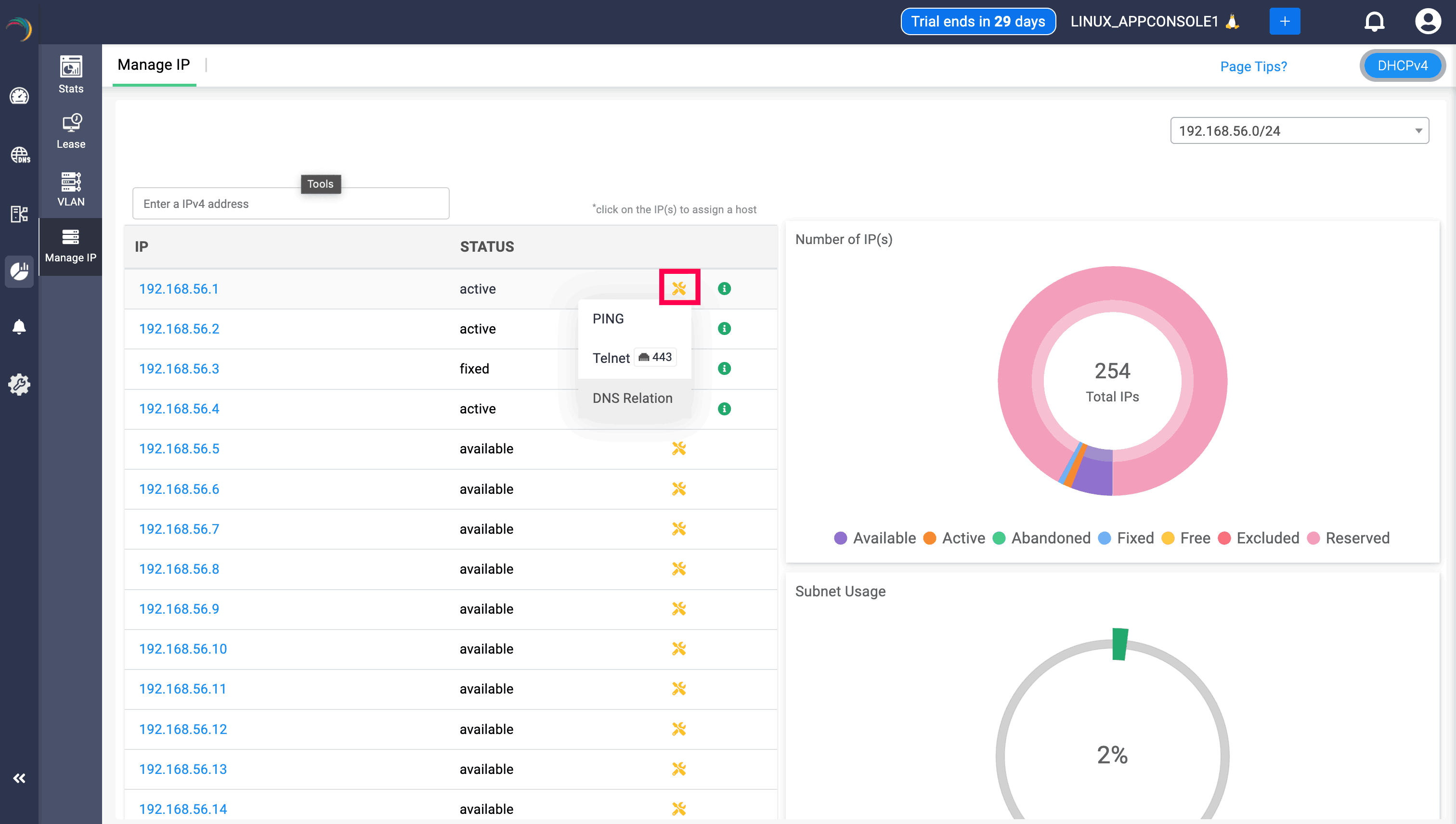
To visualize and take control of the IP allocations of each subnet managed by the DHCP server:

Select DHCP -> Manage IP menu from the left menu bar.

The Manage IP tab displays the following three sections:

The first section - Manage IP on the left displays the list of available/free IP(s) within the subnet. Click on any desired IP from the list. This directly takes you to the Host Page. Here you can directly assign the chosen IP address to any host or client.

The second section- Number of IP (s) on the top right visually depicts the volume of IP addresses in different availability states along a doughnut plot :

  • Available: IPs that are not currently assigned and are ready for allocation.
  • Active: IPs that are currently in use and assigned to active devices on the network.
  • Abandoned: IPs that were previously assigned but are no longer in use or have been released.
  • Fixed: IPs that are reserved for specific devices or purposes, ensuring they are not allocated to other devices.
  • Free: Typically includes both IPs that are available for immediate assignment and those that are reserved but not currently in use.

The third section-Subnet Usage, on the bottom right corner, illustrates the overall percentage of IP utilization within that subnet.

Users can click on any IP address, which directs them to Create Host page, which helps the fix that particular IP address to a certain device by provider their MAC address.

DNS Relation

DNS relation option can be viewed along with Telnet and Ping when clicked on the yellow icon. Clicking on the DNS relation will display the the status of the IP/host, the domain associated with, the record it has been mapped, and the zone associated with the IP through the DNS relation table, helping users to have a clear visibility. Its important to note that when a PTR record is associated with the IP/Host, it will be displayed in the table, and wont be shown if there is no PTR record associated.

Note: Only the zones in that specific cluster that are mapped to the IP will be displayed, zones from other clusters that are mapped the IP wont be displayed

                  New to ADSelfService Plus?

                    • Related Articles

                    • Managing network IP address inventory

                      Managing Microsoft network IP address inventory To visualize and take control of the IP allocations of each subnet managed by the DHCP server: Select DHCP -> Manage IP menu from the left menu bar. The Manage IP tab displays the following three ...
                    • Managing VLAN IP address inventory

                      Managing VLAN IP address inventory To visualize and take control of the IP allocations for the VLANs managed by the DHCP server: Select the DHCP -> VLAN menu from the left menu bar. The VLAN page appears displaying the list of all VLANS serviced by ...
                    • Manage VLAN IP address inventory

                      Managing VLAN IP address inventory To visualize and take control of the IP allocations for the VLANs managed by the DHCP server: Select the DHCP -> VLAN menu from the left menu bar. The VLAN page appears displaying the list of all VLANS serviced by ...
                    • IP Address Management

                      About IP Address Management IPAM is a comprehensive system designed to plan, track, and manage IP address space within a network for smooth identification and communication. It provides a centralized repository for IP address information, offering ...
                    • Managing Clusters, Overlapping IP Spaces, Distributed Branch Network Sites, and their Global Configurations in DDI Central

                      Managing Clusters, Overlapping IP Spaces, Distributed Branch Network Sites, and their Global Configurations in DDI Central Managing distributed IT environments is no easy task. As networks grow increasingly complex and interconnected, centralizing ...